教科版九年级上册4 电磁继电器课文内容课件ppt
展开在生活中,我们经常看到一些大型机器在工作(如大型吊车),而它们的电流可达几十安、上百安,直接控制或操作是很危险的,那怎么才能控制这些强大的电流?
1.知道电磁继电器的结构。2.了解电磁继电器的工作原理。(重点)3.了解电磁继电器在自动控制技术中的广泛应用。
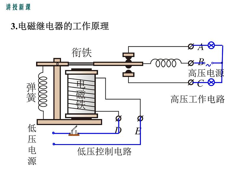
1.继电器是利用一个回路的电流控制另一个回路中电流的装置。
2.常用电磁继电器的结构和电路
通电时产生磁性,吸下衔铁
电磁铁无磁性时,带动衔铁离开电磁铁
相当于被控制电路的开关
3.电磁继电器的工作原理
作用:用控制 电压 电流电路的通断 来间接控制 电压 电流电路的通断。
实质:电磁继电器的实质就是一种利用 来控制工作电路通断的 。
4.电磁继电器的作用及实质
实验探究 组装电磁继电器
将电磁铁、衔铁、簧片和触点进行安装,认识它的结构,观察电磁铁通电和断电时衔铁的动作变化。
然后,两个同学一起来做下面的实验:设计、连接一个用电磁继电器控制小电动机的电路。一个同学接控制电路,另一个同学接工作电路。接通、断开控制电路,观察小电动机的工作状态。
在水银温度计里插入一段金属丝,当温度达到金属丝下端所指的温度时,电铃就响起来,发出报警信号。
当温度达到金属丝下端所指的温度时,电磁铁电路中有电流,电磁铁有磁性,吸引衔铁,使电铃电路接通,电铃就响起来,发出报警信号。
2.锅炉压力自动报警器
当锅炉气压达到最大安全值时,推动活塞H接通导线ab,电磁铁电路中有电流,电磁铁有磁性,吸引衔铁,使电铃电路接通,电铃就响起来,发出报警信号。
当水位达到最大安全值时,接通导线AB,电磁铁电路中有电流,电磁铁有磁性,吸引衔铁,使红灯电路接通,红灯就亮起来,发出报警信号。水位没有到达金属块A时,电磁铁不通电无磁性,绿灯亮,显示水位正常。
当水位达到最大安全值时,接通导线K,电磁铁电路中有电流,电磁铁有磁性,吸引衔铁,使红灯电路接通,红灯就亮起来,发出报警信号。
例1:子阳同学为仓库设计了一种防盗报警器。在仓库门口的地上安防盗装置,报警灯安在值班室内,请你说出其工作原理。
有人靠近仓库,踏上踏板接通电磁铁电路,电磁铁有磁性,吸引衔铁,使灯电路接通,灯亮发出报警信号。
通信工程是继电器使用最早、最广泛的领域。
早期电话局内的继电器多由人工完成。
坦克需要大量的各种电磁继电器
军舰需要大量的各种电磁继电器
飞机需要大量的各种电磁继电器
人造卫星需要大量的各种电磁继电器
构造:电磁铁、衔铁、弹簧、触点
工作原理:电流的磁效应
应用特点:操作安全和可实现自动化
1.下列关于电磁继电器的说法正确的是( ) A.电磁继电器是利用电磁铁工作的自动开关 B.电磁继电器只能用大电流控制小电流工作电路 C.电磁继电器不能自动控制 D.电磁继电器没有电流也能工作
2.城市下水井盖丢失导致行人坠入下水道的悲剧时有发生,令人痛心,如图所示为某同学设计的一种警示电路图,井盖相当于开关S,关于它的说法正确的是( )A.正常情况下(S闭合),灯L亮B.井盖丢失(S断开),灯L即亮起,以警示行人C.电磁铁的铁芯是永磁铁D.灯亮时电磁铁有磁性
3.关于温度报警装置说法错误是( ) A.温度达到温度计金属丝温度时电磁铁有磁性 B.温度达到温度计金属丝温度时,电铃发声报警 C.温度没有达到温度计金属丝温度时,电铃不发声 D.温度报警器在任何温度下都报警
物理第3节 电磁铁 电磁继电器备课课件ppt: 这是一份物理第3节 电磁铁 电磁继电器备课课件ppt,共20页。PPT课件主要包含了授课老师,学习目标,新课学习,知识点一电磁铁,知识点三电磁继电器,课堂练习等内容,欢迎下载使用。
初中教科版4 电磁继电器教学ppt课件: 这是一份初中教科版4 电磁继电器教学ppt课件,共22页。PPT课件主要包含了太阳帆是如何打开的,认识电磁继电器,高压电源,用电器,低压电源,电磁铁,工作原理,控制电路,工作电路,组装电磁继电器等内容,欢迎下载使用。
人教版九年级全册第3节 电磁铁 电磁继电器教案配套课件ppt: 这是一份人教版九年级全册第3节 电磁铁 电磁继电器教案配套课件ppt,共21页。PPT课件主要包含了可能与电流大小有关,可能与线圈匝数有关,控制变量法,判断磁性强弱方法,工作原理等内容,欢迎下载使用。

